该系列为个人的SEO工作的经验以及知识的总结,不具备系统性,也不全面,也不具备前瞻性,仅包括工作中常用到的知识。所以这里的内容适合作为理解SEO的作用,相对具有实用性。目前的框架会以谷歌的搜索文档资料为大纲,分为:概念、搜索引擎收录和抓取、网页结构、数据监控等。
对于系统性的内容,如果后续有精力则再补充。
SEO的关键词可以说是整个SEO工作中的基础。没有关键词,就没有SEO。那接下来我们会一步步从概念到最后如何使用关键词来说。
什么是关键词?
我们所说的关键词,是指用户在搜索时,在输入框中所输入的内容,也就是说,它不一定是个词语,可以是一个字、一个词、一个句子。同样地,在使用AI时,所输入的指令也是关键词。

有一部分的关键词被很多人熟知,并且运用到日常生活里去,这样的关键词就有了搜索量,比如:“今天吃什么?”,“跑鞋推荐”,“健身指南”,抑或是某部电视剧、动漫、作品或公司、产品的名字。
SEO所要做的,就是找到这些关键词,评判他们是否有带来利益的潜在可能性,最后围绕这个关键词去输出相应的内容和获得权威链接支持,来争取让网站获得这个关键词较好的排名。
关键词的作用是什么?
关键词可以说是整个SEO的基础。没有合理的关键词,后面的SEO工作可以说都只是空中楼阁。
简单来说,有一些人在做SEO时(比如我一开始接触SEO时),会犯一个错误,就是误认为某个关键词是有搜索量的,并且写了大量的内容。不用说,这是无用功。这些关键词往往是通过一些常见的词根或者比较大的词自己拓展出来的,加了一些词上去。然后理所当然地以为这些词是有搜索量,并且大家都是这么搜的,但是却没有亲自去验证,而这些词往往都没有搜索量。
没有搜索量的词,还不一定是转化词。没有人看见,也没有转化,那自然是做无用功了。
同样地,抛离关键词去做SEO,也是一样的错误。
另外,清晰的SEO关键词规划可以让整个网站建成之初,就有比较好的网站结构,未来的内容规划也会变得清晰,不需要再继续再额外补救,减少了关键词蚕食的问题。
如何知道有哪些关键词?(如何拓展关键词?)
一般我们会通过以下几种方法来找到关键词:
- Semrush
- Ahrefs
- 谷歌站长工具
- 搜索栏下拉
- keywords everywhere
- 谷歌关键词规划师
Semrush/Ahrefs
semrush和ahrefs可以说是最出名的两款SEO工具,Ahrefs比较贵,semrush比较便宜,并且淘宝上semrush也有盗版可以买。
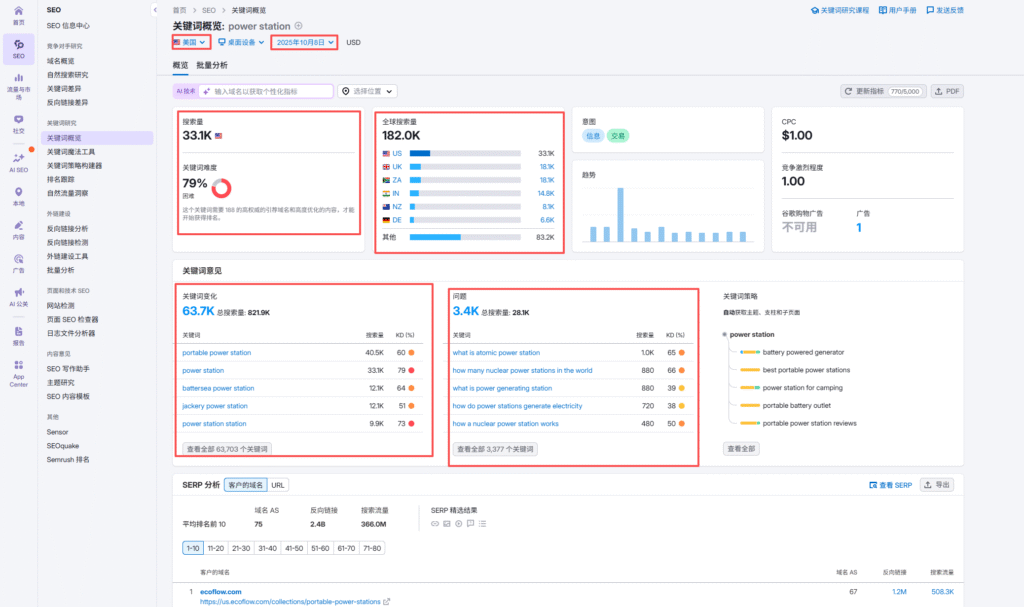
semrush的界面是这样的,红框框住的部分,是常用到的功能。

上面的搜索框可以直接查看某个域名或搜索某个关键词的信息。左边的域名概览部分,就是对应的搜索域名,一般用来看域名的出词、流量、外链的总体情况,也可以查看某个特定页面的情况。而下面的关键词,则主要是为了拓展关键词和看关键词的流量、难度。

如图,我们可以看到所选关键词的各个地区的情况,具体的搜索量、竞争难度,关键词的变体,相关的问题(同样也是关键词)。
简单介绍到这里,semrush的用法以后可再出一期。
而Ahrefs作为semrush的竞品,获得关键词的方式也是类似,但价格昂贵,我没有办法演示。
谷歌站长工具
谷歌站长工具可以清楚地知道自己的网站以及每一个页面所获得的关键词有哪些。但它不会显示搜索量,竞争难度,而是显示你的网站或网页在这个关键词上所获得的曝光和点击次数,还有平均排名。
在这里获得的关键词的主要作用是二次优化,将没覆盖到的而有价值的词添加上。
由于手头上暂时没有网站,因此不展示。
搜索栏下拉
搜索栏下拉是指,在搜索框中输入搜索词时,搜索框会不断地提示不同的“相关搜索词”出来,这些搜索词也是可以作为参考的关键词。

这里的关键词作用一般有两个:
- 作为了解你所打上去的关键词背后的搜索意图的途径
- 拓展更多的相关关键词
这类型的关键词不仅限于搜索框里提示的关键词,还有最底部的关键词,以及People also ask这部分的问题,也可以作为关键词。


Keywords Everywhere
keywords anywhere是一个插件,可以查看当前搜索关键词的相关关键词,作用类似于搜索框下拉。这些关键词来源是插件认为SERP的页面中相关的关键词。付费版本还可以看到这些关键词的难度和搜索量,数据据称来源于谷歌关键词规划师。

谷歌关键词规划师
谷歌关键词规划师是谷歌ads里的一个工具,是谷歌官方自己的一个工具。当然数据并不是准确的,但是可参考性要大于其他的工具。

这里会有两个选项,第一个选项可以根据所给的关键词,来拓展出相关的关键词。第二个选项则是将搜集到的关键词,放进里面,去搜他们的搜索量,变化趋势以及广告成本。

第一个选项中,可以输入多几个关键词,来获得这些几个关键词的相关关键词。输入的关键词越多,获得的关键词一般是越多的。下面还需要选择你所要排名或打广告的地区以及语言。

亦或者,也可以选择start with a website,将它的网站放上去,这样就可以知道它的广告词用了什么了。这里一般是拓展大词。不过我对广告只是略知一二,这里就不做过多评价。

关键词的类型和搜索意图
关键词的类型一般会从搜索意图去进行分类。但实际分类过程中,还会结合关键词的长度、匹配页面类型等去分类。下面会简单讲讲。
许多人会从semrush的分类方法去对关键词进行分类:navigation 导航词, commerical 商业词, information 信息词, transactional 转化词。具体可看Semrush对于这几类关键词的解释。
但实际操作过程中,这几个分类的名称并不足够清晰,无法快速将关键词按照关键词的搜索意图进行分类(以前工作中,曾经和同事交流,大家都无法理解Semrush所做出的分类具体含义是什么)。
搜索意图是反映了搜索者在搜索该关键词时,想要获得什么样的信息。我们做关键词排名,则要围绕该关键词的搜索意图,写出符合该关键词的搜索意图的内容。这里的内容不仅包含文字,可能是图片、解决方案、PDF、工具等。
因此,如果给我去给关键词进行分类,我会按照“品牌词、产品词、信息词、无关词”进行分类,而页面类型中,会按照“首页、分类页、产品页、方案解决页、博客页”进行分类,长度上,我会按照“长尾词,非长尾词”进行分类。尽管维度有好几个,但实际操作过程中,并不会彼此矛盾或让筛选变得更麻烦。在筛选时结合这几个维度和关键词本身的含义,就能够比较快速地将关键词按照搜索意图进行分类,并且对关键词的搜索意图一目了然。
以上是一些我个人的简单见解。
AI影响下的关键词变化
对于以前的SEO,关键词匹配是重点中的重点。而AI影响下,关键词越来越趋向于一个完整的句子,甚至一个段落。实际上在AI盛起之前,谷歌对于内容的算法中,就逐渐往“整段的语义”上靠拢,而不仅仅是靠堆砌关键词了。
因此,目前SEO所要写的内容,给予用户最需要、最有价值的内容是最重要的事情,也是SEO的核心。关键词就显得更为重要了。
这并不是说传统的SEO是错误的,只是我们无需再过度纠结关键词的密度这种SEO概念了。